Agentic AI
AI tool calling. Call AI tools and components without friction.

Call any LLM or AI tool deployed in DataRobot with authentication from any dev environment.
Give agents seamless access to datasets, and prepare or transform them as needed.
Easily manage and version control all of your AI tools by storing them in a single team accessible repository.
Power RAG workflows with vector databases, embedding models, and re-rankers.
Code-first agent workflow development tools. Build agentic AI workflows anywhere and with greater velocity, then seamlessly prepare them for deployment within DataRobot.
def load_model(code_dir):
credentials, graph_config = load_config(code_dir)
client = ChatOpenAI(**credentials)
graph = create_react_agent(client, **graph_config)
return graph
def chat(params, graph):
prompt = get_prompt(params)
response = get_response(graph, prompt)
return format_chat_completion(response, params)
Accelerate agentic workflow prototyping with prebuilt templates from CrewAI, LangChain and LlamaIndex along with generic templates for any framework.
Prepare agentic workflows for production by seamlessly ingesting code from your local environment using an out-of-the-box CLI.
Ensure quality by detecting errors at a granular level and quickly debug with instant code reruns.
Evaluate and compare workflows side by side with LLM-as-a-judge comparison and a flexible playground experience.
AI tool creation platform. Deliver a bespoke array of AI tools for your agentic apps with end-to-end experimentation and development tools.
Compare LLMs side by side, test vector databases and embedding models, and streamline ground truth and compliance testing.
Rapidly test hundreds of predictive models and fine-tune them based on the performance metrics that matter most to your use case.
Transform messy, raw data into clean, structured training datasets and ready-to-use tabular assets.
Use chunking strategies, embedding methods, context awareness features, and indexing techniques to build fast, context-aware vector databases tailored to your use case.
Library of pre-built agentic AI tools. Enhance your agentic applications with AI tools that can be built, customized, and deployed with a single line of code.

Empower data decision makers to query and analyze data across data sources, tables, or data warehouses in a self-service way.
Incorporate time series predictions into your agentic AI apps with automatically generated summaries.
Give your agents the ability to turn outputs or predictions into usable emails or personalized customer-facing content.
Natively access a library of NVIDIA NIM and NEMO microservices. Enhance agentic AI applications with pre-built AI components that can process text, images, and PDFs that can be integrated in minutes not hours, with enterprise-ready governance and observability.

Ingest and extract insights from multimodal data sources like text, images, and PDF documents.
Turn live or recorded videos into structured summaries ready for use in conversational AI applications.
Intelligently direct prompts to the most appropriate model, ensuring optimal balance between reasoning depth and computational efficiency.
Create multimodal AI agents to generate high-quality research reports in minutes.
Effortlessly utilize NVIDIA GPUs & NVIDIA Enterprise Al products. Optimize cost latency and availability by running NVIDIA GPUs on any cloud, on-premise, and hybrid cloud without advanced infrastructure knowledge — removing complex setup, tuning, and troubleshooting.
prediction_environment = datarobot.PredictionEnvironment(
resource_name="my serverless environment",
platform="datarobotServerless",
)
TEXTGEN_REGISTERED_MODEL_ID = "your-model-id-here"
# Retrieve registered model
registered_model = datarobot.RegisteredModel.get(
resource_name="Registered NIM Model",
id=TEXTGEN_REGISTERED_MODEL_ID,
)
# Create the deployment
deployment = datarobot.Deployment(
resource_name="NIM - Llama 3.3 70B",
registered_model_version_id=registered_model.version_id,
prediction_environment_id=prediction_environment.id,
label="NIM - Llama 3.3 70B",
use_case_ids=[use_case.id],
)
Deploy on any cloud, on-premises, or hybrid environment using NVIDIA GPUs, optimizing for latency and cost.
Use NVIDIA resources and NVAIE to deploy pre-built agentic workflows with minimal configuration.
Automatically manage containers and NVIDIA GPUs with NIM, reducing deployment friction.
Protect models from misuse and threats with NeMo Guardrails fully integrated for safe deployment.
Single-click deployment. Quickly deploy agentic applications with consistent quality, independent of IT administrators. Maximize experimentation and agility by seamlessly hot swapping and updating AI tools without breaking pipelines or cross-functional assistance.

Fully managed infrastructure. Focus on building impactful agentic applications not managing resources.
Build without having to manage, provision, or scale infrastructure yourself.
Keep predictive and generative models up to date with automated, production-grade pipelines.
Access powerful generative AI resources on demand—purchase GPUs directly within the platform when you need them.
Generate predictions for any supervised learning use-case with a simple API call.
Bolt-on governance. Enable DataRobot to track and govern any AI app built anywhere with just a few lines of code.
base_url = "https://app.datarobot.com/api/v2/deployments/6733dfefc06c302cfa/"
api_key = os.getenv("DATAROBOT_API_KEY")
model_name = "datarobot-deployed-llm"
client = OpenAI(base_url=base_url, api_key=api_key)
completion = client.chat.completions.create(
model=f"{model_name}",
messages=[
{"role": "system", "content": "you are a helpful assistant."},
{"role": "user", "content": "where is Datarobot HQ'ed"},
],
)
AI agent and AI tool governance. Ensure every AI tool and component is safe, secure, and compliant.
Detect and mitigate misuse, threats, and hallucinations in real time using a library of pre-built guard models.
Test LLMs and generate audit-ready reports—no manual documentation required.
Trace how AI responses align with your vector database to identify issues and improve accuracy.
Set up custom approval agentic workflows to govern team decisions and ensure smooth operations.
End-to-end monitoring for agents and tools. Monitor every agent and tool in production with detailed metrics tailored to your business’ goals.

Track what matters most — like GPU costs or PII risks — by defining your own monitoring metrics.
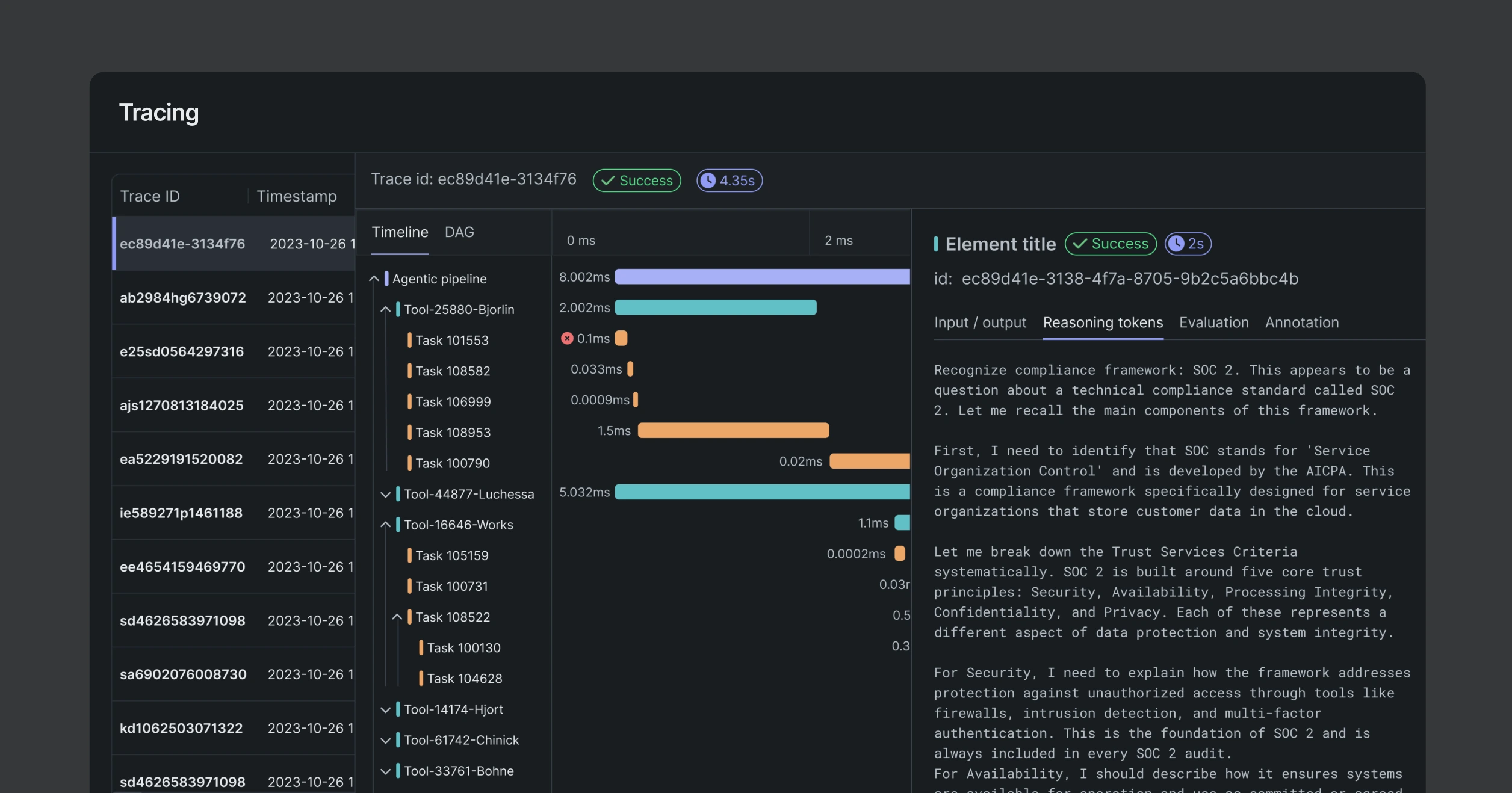
Trace every output back to its inputs, tools, and decisions for complete auditability while being compatible with open telemetry.
Monitor for performance degradation and uncover text or location-based data drift in production.
Generate detailed health reports automatically to meet stakeholder and compliance requirements.
Develop multi-agent workflows by connecting, building, and managing AI tools
Leverage LLMs, generative workflows, vector databases, predictive models, and multimodal data using a flexible unified platform or pre-built components.
Deploy complex agentic pipelines anywhere
Optimize cost, latency, and availability by managing multiple AI tool deployments across clouds or on premise on leading GPUs without specialized infrastructure skills.
Ensure safety with enterprise-grade security, monitoring, and governance
Trace and monitor every workflow, input, and output — down to the underlying data — to ensure production quality and meet enterprise compliance standards.