本ブログはグローバルで公開された「Build enterprise-ready Agentic AI with DataRobot using NVIDIA Nemotron 3 Super」の抄訳版です。
NVIDIA Nemotron 3 Superの登場により、企業はマルチエージェントで協調するエンタープライズのワークロードに特化して構築された、高精度の推論モデルを活用できるようになりました。Nemotron 3 Superは完全にオープンであるため、あらゆる環境で安全にカスタマイズおよびデプロイすることが可能です。しかし、Nemotron 3 Superのような強力な大規模言語モデル(LLM)を手に入れることは、出発点に過ぎません。真の課題は、その強力な推論エンジンを、企業が信頼してAIエージェントやアプリケーションをシームレスに構築できる本番レベルのシステムへと、いかに迅速に昇華させるかということにあります。
そこでDataRobotの出番となります。本記事では、NVIDIAと共同開発されたDataRobotのエージェントワークフォースプラットフォームを活用し、単体の大規模言語モデル(LLM)であるNemotron 3 Superを、企業が信頼し、AIエージェントやアプリケーションの構築にシームレスに利用できる、評価・監視・ガバナンスが完全に適用された本番システムへと、いかに簡単かつ迅速に展開できるかをご紹介します。また、専門的なエージェント型AIシステムを導入する上で、これらの各ステップを確実に実行することがなぜ重要なのかについても掘り下げていきます。
優れたLLMだけでは不十分である理由
Nemotron 3 Superは、1200億のパラメータを持つ高性能なハイブリッドMamba-Transformer MoE(Mixture of Experts)モデルであり、ITの自動化やサプライチェーンのオーケストレーションといったエンタープライズのマルチエージェントタスクに最適化され、100万トークンのコンテキストウィンドウを誇るものです。しかし、パイロット版から信頼性の高い本番環境への移行は決して容易ではありません。MITの調査によれば、生成AIのパイロットプロジェクトの95%が失敗に終わっているとされており、その原因はモデルの能力そのものではなく、周囲のデプロイインフラストラクチャにおける課題にあると言えるでしょう。
エンタープライズのアプリケーションやエージェント向けにLLMを展開する前に、企業は以下の5つの重要な領域に対処することが求められます。
- 評価と比較: 振る舞いに関する指標(精度、ハルシネーション)や運用上の指標(コスト、レイテンシ)に基づき、モデルを徹底的に評価します。LLM-as-a-Judge(審査員としてのLLM)や、独自データ、標準データ、合成データセットを活用した比較評価を実施し、必要に応じて人間によるレビュー(Human-in-the-Loop)で補完するアプローチが重要となります。
- 効率的なホスティングと推論: 生成AIやAgentic AIシステムの中核となるLLMの継続性を担保するため、スケーラブルで信頼性が高く、柔軟なホスティングインフラストラクチャを実装します。
- オブザーバビリティ(可観測性): デプロイされたモデル単体、およびエージェント内での振る舞いを継続的に監視し、期待されるパフォーマンスからの逸脱(ドリフト)を検知してアラートを発する仕組みを導入します。
- リアルタイムの介入とモデレーション: PII(個人情報を特定できる情報)の漏洩など、やり取りの中で瞬時に拡大しかねない望ましくない振る舞いや有害な出力を防ぐため、リアルタイムで介入できる強力なガードレールを確立します。
- ガバナンス、セキュリティ、およびコンプライアンス: 認証、認可、アップデート時の承認ワークフローを通じて厳格なガバナンスを施行するとともに、企業、業界、および規制のコンプライアンス基準に照らし合わせた包括的なテストとレポート作成を実施します。
NVIDIAと共同開発されたDataRobotのエージェントワークフォースプラットフォームは、NVIDIA Nemotron 3 Superにおけるこれらすべての課題を解決する統合的なソリューションを提供します。
数回のクリックでNemotron 3 Super NIMを自社インフラに展開
皆さんのAIチームは、Nemotron 3 Superをいち早く本番環境で稼働させたいと考えていることでしょう。一方で、セキュリティチームはデジタル署名付きイメージを用いた堅牢なコンテナを求め、コンプライアンスチームは初日からの監査証跡を要求するものです。そしてリーダーである皆様は、これらすべてを、1ヶ月に及ぶ設定作業や山のようなサポートチケットなしで実現したいと願っているはずです。
NVIDIA NIMマイクロサービスは、DataRobotプラットフォーム内で直接利用可能となっており、NVIDIAのAIインフラストラクチャ向けに事前構成および最適化されています。演算コストを予測可能な範囲に抑えつつ高いパフォーマンスを提供するNVFP4量子化を採用したNemotron 3 Superの場合、これは導入直後から即座に本番環境で利用可能になることを意味しています。推論エンジンのチューニングやGPUパラメータの調査、当て推量は一切不要となります。

具体的なワークフローは以下の通りです。
- 閲覧と選択: DataRobot内のNVIDIA NIMモデルギャラリーを開きます。各モデルには、その機能、サポートされるGPU構成、および必要なリソースが明確に記載されています。Nemotron 3 Superを選択し、自社のレジストリにインポートします。DataRobotは自動的にバージョンを追跡し、タグ付けを行い、完全なリネージ(来歴)の記録を開始するため、コンプライアンスチームから「本番環境で稼働している正確なモデルバージョンは何か」と問われた際にも、すでに文書化された状態で即座に回答が可能になります。
- プラットフォームによる最適なGPUサイジング: DataRobotは、NVIDIA RTX PRO 6000 Blackwell Server Edition GPUやその他のサポート対象ハードウェアのいずれを使用している場合でも、デプロイに最適なGPU構成を推奨します。これにより、インフラストラクチャのトラブルシューティングではなく、本来のテスト作業に集中できるようになります。モデルの内部アーキテクチャを深く理解していなくても、プラットフォームがモデルとハードウェアを適切に照合し、プロビジョニングすべきリソースを提示してくれます。後日、AIチームから特定の構成を選択した理由を尋ねられた場合でも、その推奨事項はログに記録されており、監査可能な状態が保たれるのです。
- ワンクリックでのデプロイ: 構成を選択してデプロイを実行します。モデルのコンテナをダウンロードし、残りの作業をすべて自力で行う従来のアプローチとは異なり、DataRobotは監視機能とアクセス制御がすでに組み込まれた状態でモデルを展開します。「後からオブザーバビリティを追加する」といった個別のステップは必要ありません。Nemotron 3 Superのエンドポイントが稼働した瞬間から、ヘルス指標、レイテンシー、スループット、およびトークン消費量が監視ダッシュボードにレポートされ、デプロイのパフォーマンスを即座に可視化することが可能になります。
これにより、AIチームは、すぐに開発を開始できるライブAPIエンドポイントを利用できます。そして導入開始直後から監視・監査可能な環境が実現します。
単一のエンドポイントを複数チームで安全に共有
Nemotron 3 Superが稼働すると、すぐに次の問題に直面することになります。複数のチームやアプリケーションが同じデプロイ環境にアクセスするため、あるチームのトラフィック急増が他のチームの体験を低下させるのを防ぐ手段がありません。適切な制御がなければ、「なぜモデルの反応がこれほど遅いのか」という問い合わせ対応に追われる日々へと逆戻りしてしまいます。

DataRobotに組み込まれたクォータ(割り当て)管理機能を活用すれば、各エンドポイントにデフォルトのアクセス制限を設定した上で、より多くの(あるいはより少ない)キャパシティを必要とする特定のユーザー、グループ、エージェントに対して個別のオーバーライドを適用することが可能です。本番環境のエージェントには優先的にリソースが割り当てられ、実験チームには本番トラフィックに影響を与えない範囲で十分な生産性を維持できるリソースが提供されます。プラットフォームが自動的に制限を適用するため、メールでアクセスの調停を行ったり、他チームの暴走したエージェントによって引き起こされる原因不明の速度低下を診断したりする手間は一切不要となるのです。
コストの透明性を組み込む
すべてのタスクに同じレベルの推論が必要なわけではありません。Nemotron 3 Superには、タスクの複雑さに合わせて推論コストを最適化できる「思考予算(Thinking Budget)」の設定機能が備わっています。その差は劇的です。金融分野の難解な推論ベンチマーク(Finance Reasoning Hard benchmark)において、Nemotron 3 Superを最高の思考予算で実行した場合、約86%の精度に達する一方で140万以上の出力トークンを消費します。しかし、DataRobotが実施したテスト結果によれば、最低の思考設定であっても約10万トークンで約74%の精度を提供しており、これはトークン消費量を14分の一に削減できることを意味しています。単純な分類やルーティングのタスクであれば、低い設定で十二分に対応できます。複雑な財務分析やマルチステップの推論が求められる場合にのみ、設定を引き上げればよいのです。

これは、単純なワークロードと複雑なワークロードのために別々のモデルをデプロイするのではなく、単一のモデルを複数のユースケースで運用し、タスクごとにコストと精度のトレードオフを調整できることを示しています。DataRobotは、この情報を監視ダッシュボードを通じて可視化し、チーム別およびデプロイ別のトークン消費量をリーダー層に明確に提示します。CFO(Chief Financial Officer)から「AIの推論にどれだけのコストをかけているのか」と尋ねられた際にも、即座に正確な数値を提示できるようになります。
本番移行前の厳格な評価
評価なしのデプロイは失敗の元です。DataRobotは包括的な評価機能を提供しており、本番環境に移行する前にNemotron 3 Superを厳格にテストすることを可能にします。
LLM-as-a-Judgeと標準装備の評価指標
DataRobotの評価フレームワークは、重要となる以下の幅広い指標を網羅しています。
- 機能的指標と自動化されたコンプライアンステスト: 正確性、忠実性、関連性、バイアス、有害性などを測定し、モデルの品質を多角的かつ厳密に把握できる視座をチームに提供します。
- セキュリティおよび安全性指標: 出力が安全性の期待を満たしているかを評価するリアルタイムのガードを提供します。これには、有害な言語の検出、PIIの露出防止、プロンプトインジェクションに対する耐性、指定トピックの遵守、感情的なトーンの分類などが含まれます。
- 経済的指標: トークンの使用量とコストを追跡し、Nemotron 3 Superのデプロイが大規模に展開されても経済的に持続可能であることを保証します。

Playgroundによる比較とEvaluation API
DataRobotのLLM Playgroundを使用すれば、Nemotron 3 Superを他のモデル、異なるプロンプト戦略、あるいは代替のベクトルデータベース構成と横並びで比較するセットアップが可能になります。同時に最大3つのワークフローを構成してクエリを実行し、カスタムデータや合成テストデータを用いた人間によるレビュー(Human-in-the-Loop)と並行して、LLM-as-a-Judgeによる結果の分析を行うことができます。
プログラムによる制御を希望するチーム向けに、Evaluation APIも同様の全指標セットをサポートしており、既存のCI/CDワークフローと統合された自動評価パイプラインの構築を実現します。
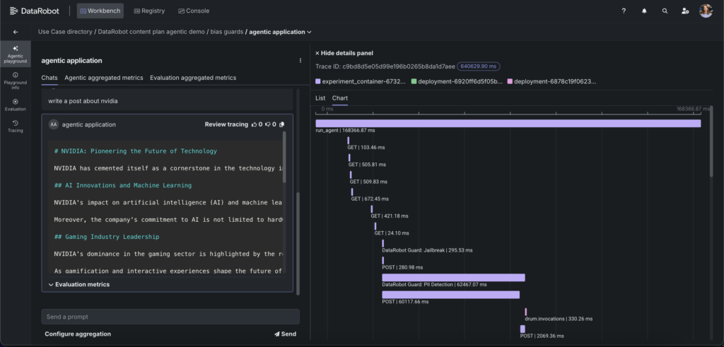
高度なデバッグを実現する実行トレース
説明可能性(Explainability)を伴わない評価は不完全なものです。DataRobotのトレース機能は、すべてのインタラクションにおける完全な実行経路を可視化します。これには、順序とレイテンシ、呼び出されたツールや関数、各段階での入力と出力が含まれます。Nemotron 3 Superを活用したエージェントにおいて、これは特に重要となります。なぜなら、モデルの推論能力(設定可能な推論トレースを含む)を考慮すると、エージェントが「どのようにしてその結果にたどり着いたか」を理解することは、「その結果が正しいかどうか」と同じくらい重要だからです。
トレース機能により、精度やレイテンシーといった関連指標が各ステップの入出力に拡張されるため、マルチステップのワークフローにおいて問題の発生源を正確に特定できるようになります。この可視性により、デバッグが迅速化され、安全なイテレーションが可能になり、自信を持ってシステムの改善を進めることができるようになるのです。

スケーラブルな展開と本番環境の監視
評価によってNemotron 3 Superが期待通りに機能することが確認された後、DataRobotは本番環境においてもその状態が維持されることを保証します。
スケーラブルなインフラストラクチャ管理
エージェントワークフォースプラットフォームは、エンタープライズグレードでNemotron 3 Superを稼働させる際の運用上の複雑さを吸収します。NVIDIA AI Enterpriseがネイティブに組み込まれているため、プラットフォームはコンテナ化、リソース割り当て、およびスケーリングを自動的に管理します。数百から数千の同時リクエストを処理する場合でも、インフラストラクチャは柔軟に適応し、手動での介入を必要とせずに、需要に応じてGPUリソースをシームレスに増減させます。
厳格なデータ主権の要件を持つ組織に対しては、NVIDIA AI Factory for Governmentのリファレンスアーキテクチャを使用したオンプレミスおよびエアギャップ(オフライン)環境でのデプロイにも対応しています。
標準装備の指標による継続的な監視
DataRobotのオブザーバビリティ・フレームワークは、統合コンソールを通じて、健全性、品質、使用状況、リソースといったあらゆる側面における包括的な可視性を提供します。
- リアルタイムのパフォーマンスおよびリソース追跡: すべてのデプロイ環境において、レイテンシ、スループット、トークン消費量、CPU使用率、メモリ、および同時実行数を監視します。クォータの制限値とアラート機能を備えており、パフォーマンスの低下を早期にキャッチし、ユーザーに影響が及ぶ前にコストガバナンスを徹底することができます。

- OTelトレース: 最初のプロンプトから各ツールの呼び出し、検索ステップ、モデルの実行に至るまで、すべてのシステムインタラクションの完全な実行経路をキャプチャし、各ノードでのタイミングとペイロードを可視化します。トレースの相関付けにより、品質低下のシグナルを原因となるステップに直接リンクさせるため、根本原因の分析に何時間も費やすことなく、数分で完了させることが可能になります。
- カスタムアラート: 任意の指標に対してしきい値を定義し、希望するチャネルに通知をルーティングできるため、事後対応の火消しではなく、プロアクティブな介入が可能となります。
この監視システムはすべてのデプロイ環境でシームレスに機能し、NVIDIA Nemotron 3 Super NIMがクラウド、オンプレミス、あるいはハイブリッド構成のいずれで稼働していても、一元管理できるダッシュボードを提供します。
エンタープライズガバナンスとリアルタイムの介入
ガバナンスは、デプロイの最後にチェックを入れるだけの単なる確認作業ではありません。それはモデルのライフサイクル全体にわたる運用上の規律です。DataRobotは、NVIDIA Nemotron 3 Superのデプロイにおいて、3つの重要な側面にわたるガバナンス機能を提供します。
セキュリティリスクガバナンス
DataRobotは、エージェントがアクセス可能なすべてのツールとエンタープライズシステムに対して、組織のポリシーに沿ったロールベースのアクセス制御(RBAC)を適用します。これにより、Nemotron 3 Superは明示的に許可されたデータおよびシステムとしか対話できなくなります。
堅牢で監査可能な承認ワークフローにより、無許可または意図しないデプロイやアップデートを未然に防ぎます。プロンプトの変更から構成のアップデートまで、システムへのあらゆる変更は追跡され、適切な承認が求められることになります。
リアルタイムの介入を伴う運用リスクへのガバナンス対応
運用リスクに対応するためのリアルタイム介入の必要性において、DataRobotの機能が特に重要な役割を果たします。監視とアラートにとどまらず、プラットフォームはリアルタイムのモデレーションおよび介入機能を提供しており、望ましくない入力や出力が発生した瞬間にそれを捉えて対処することが可能です。
トピック制御、コンテンツの安全性、ジェイルブレイク検出などを目的としたNVIDIA NeMo Guardrailsをはじめとする多層的な安全ガードレールが、モデルの実行中にリアルタイムで機能します。これらのガードレールはDataRobotのModel Workshop内で直接構成することができ、しきい値のカスタマイズや、NVIDIA Nemotron 3 Superのデプロイに特化した追加の保護設定を行うことができます。

また、リネージとバージョニングの機能により、NVIDIA Nemotron 3を搭載したAIシステムのすべてのバージョン(モデル、プロンプト、ベクトルデータベース、データセット)が追跡されます。これにより、意思決定がどのように行われたかを示す監査可能な記録が作成され、デプロイメント間での振る舞いのドリフトを防ぐことができるのです。
規制リスクへのガバナンス対応
DataRobotは、EU AI法(EU AI Act)、NIST RMF、および国や州レベルのガイドラインなど、適用される規制フレームワークに対する検証をサポートしており、バイアス、ハルシネーション、有害性、プロンプトインジェクション、PIIの漏洩といったリスクを特定します。
デプロイプロセスの一環としてコンプライアンス関連のドキュメントが自動生成されるため、監査の手間や手作業を大幅に削減できるだけでなく、規制が進化していく中でも、NVIDIA Nemotron 3 Superのデプロイが継続してコンプライアンスを遵守していることを保証するものです。

モデルからビジネスのインパクトへ
オープンモデルであるNVIDIA Nemotron 3ファミリーは、エンタープライズのエージェント型AIにとって大きな前進を意味しています。協調的なマルチエージェントのワークロードに最適化された高精度の推論能力を持つNemotron 3 Superは、まさに実際のビジネス成果を促進するエンタープライズアプリケーションのために構築されたと言えるでしょう。
しかし、Nemotron 3 Superを活用して真の成功を収める企業は、最も見栄えの良いデモを作成した組織ではありません。振る舞いを厳格に評価し、本番環境でシステムを継続的に監視し、エージェントのライフサイクル全体にわたってガバナンスを組み込むことのできる組織です。信頼性、安全性、そしてスケールは偶然の産物ではなく、規律ある指標、オブザーバビリティ、および制御によって意図的に設計されるものなのです。
NVIDIAと共同開発されたDataRobotのエージェントワークフォースプラットフォームは、それを実現するための完全な基盤を提供します。ワンクリックでのデプロイから包括的な評価、継続的な監視からリアルタイムのガバナンスに至るまで、私たちはエンタープライズAIの「最も困難な部分」を管理可能なものへと変革します。
DataRobot上でNVIDIA Nemotron 3 Superを活用した構築を始める準備は整いましたか? ぜひデモをリクエストしていただき、モデルから本番環境への移行がいかに迅速に実現できるかをご体感ください。